ElasticSearch

Elastic

A ferramenta ElasticSearch é uma ferramenta de busca e analytics através de documentos que podem se interrelacionar, como por exemplo, no caso de logs. O Minerva System provisiona o ElasticSearch pelo Kubernetes para indexação e armazenamento de logs. Tais dados são alimentados primariamente através do serviço Fluentd, que realiza scraping dos logs de cada pod.

Para realizar queries e analisar os dados armazenados no ElasticSearch, o Minerva System também provisiona o Kibana, uma interface gráfica própria que se integra com o ElasticSearch.

O Kibana não exige configuração extra e nem mesmo autenticação para ser acessado (note que isso poderá mudar no futuro). Para tanto, você poderá utilizar o Ingress exclusivo para o Kibana, que poderá ser acessado na rota /kibana do cluster.

Ao acessar o Kibana, você verá a seguinte tela inicial.

Página Inicial do Kibana

Em seguida, no menu lateral, vá até a sessão Analytics e selecione Discover.

Menu lateral do Kibana

Você verá a tela de gerenciamento e logs. Para adicionar os logs do cluster (enviados ao ElasticSearch via Fluentd através de log stashes), clique no botão de data views (canto superior esquerdo) e selecione a opção Create a data view, como mostra a seguir.

Menu de data view na tela Discover

Na janela que abre, dê o nome que quiser ao data view, e no campo Index pattern, escreva logstash-*, para indicar que você deseja consumir dados de todos os log stashes criados pelo Fluentd.

Tela de criação de um Data View

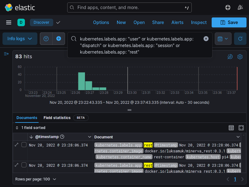
Após clicar em "Save data view to Kibana", você poderá realizar queries diretamente no data view informado. A tela a seguir exemplifica uma query para exibir logs dos microsserviços.

Criação de uma query no Kibana

Você poderá também adicionar novos campos à tabela, selecionando campos possíveis no menu de filtros que fica à esquerda.

Seleção de filtros no Discover
Discover com filtros selecionados